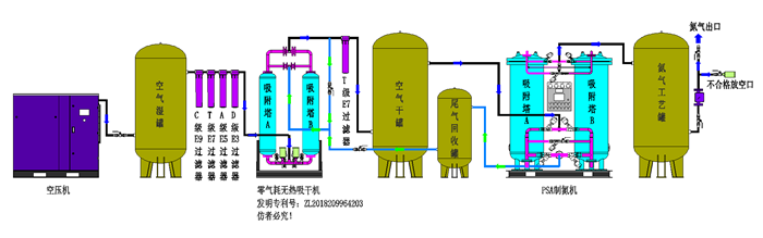
详细介绍
一、化工PSA制氮机 化工行业用制氮机
化工行业危险气体,危险液体,易燃易爆产品,吹扫用制氮机:一般使用氮气纯度98%-99.9%之间,一般为间断使用,压力要求一般为:0.8Mpa以下,流量要求也不是很大。常用的流量有:50Nm3/h;80 Nm3/h;100 Nm3/h;150 Nm3/h;200 Nm3/h,我公司生产的化工行业制氮机,纯度为99.5%-99.9%适合客户使用,满足客户的要求。
化工行业用氮气作为化学反应原料行业:要求氮气纯度高,一般99.99%纯度。
二、技术指标
产气量 | 原料气 | 产品气氮气 | |||||
Nm³/h | 压力 | 常压露点℃ | 残油量(ppm) | 常压露点℃ | 纯度(%) | 压力 | 温度 |
(mpa) | (mpa) | ||||||
1-5000 | 0.7-1.0 | ≤-17 | ≤0.003 | ≤-40 | ≥98 | 0.6-0.9 | 环境温度 |
≥99 | |||||||
≥99.5 | |||||||
≥99.9 | |||||||
≥99.99 | |||||||
≥99.999 |
三、化工PSA制氮机技术特点
1、原料空气取自自然,只需提供压缩空气和电源即可制氮气。设备能耗低,运行成本费用少。
2、氮气纯度调整方便,氮气纯度只受氮气排气量的影响,普通制氮纯度在95%-99.99%之间任意调节;高纯度制氮机可在99%-99.999%之间任意调节。
3、设备自动化程度高,产气快,可无人值守。启动、关机只需按一下按钮,开机10-15分钟内即可产生氮气。
4、设备工艺流程简单,设备结构外形紧凑,占地面积小,设备装置适应性强。
5、暴风雪法装填分子筛,避免高压气流冲击导致分子筛粉化现象,确保分子筛长时间使用。
6、数显流量计带压力补偿、高精度的工业过程监控二次仪表,具有瞬时流量及累积计算的功能。
7、进口分析仪在线检测,高精度,免维护。
四、制氮机在化工行业中的应用
首要用于化工材料气、管道吹扫、气氛置换、保护气氛、产品运送等。首要运用于化工、氨纶、橡胶、塑料、轮胎、聚氨脂、生物科技、中间体等工作。不少化工工作对氮气纯度要求不高,许多纯度大于98%就可运用。
丙烯酸氧化防爆,浮法玻璃工艺流程,保护化学工业在化工工艺中创立无氧气氛进步出产工艺的安全性,流体运送动力源等置换、清洗、密封、检漏、干法熄焦中的保护气;催化剂再生、石油分馏、化纤出产等用气石油工业改善石油加工和精粹工艺,油品贮存和油气田井的加压,管道清洁和吹扫,溶剂回收等。
贮藏、容器、催化裂化塔、管道等的充氮净化;管路系统的气压试漏等;
近海石油开发;近海石油发掘中途径的气体复盖、压注氮气发掘石油、贮罐、容器等的惰化。
玻璃制造业防止玻璃制造进程的表面氧化和加热炉冷却等。
浮法玻璃出产进程中气体保护,防锡槽氧化。浮法玻璃出产进程中的保护气;
浮法玻璃工作 在浮法玻璃出产进程中,浮托介质在锡槽高温下极易氧化,添加锡的损耗,并使玻璃板面发生各种缺陷,因此必须向锡槽中通入保护气体氮气,一起参与5%~10%的氢气,锡槽构成恢复气氛,使氧化锡从头恢复成锡。通过选用氨分解制氮氢混合气代替水电解制氢,并在多条浮法玻璃出产线上的实践运用,将低能耗、操作简略、安全防爆等级相对低的保护气体出产设备投入到浮法玻璃出产线上,为现在出产低、中、高级浮法玻璃下降氢气本钱进行了有利探求。
产品咨询